運城市海之源環保設備有限公司
聯系人:吉經理
電 話:19135903587
13903597530
傳 真:0359-4098786
Q Q:2425243274
網 址:http://www.www.sxhmzc.cn
郵 箱:2425243274@qq.com.com
35種廢氣處理工藝流程圖
廢氣處理設備,主要是運用不同工藝技術,通過回收或去除減少排放尾氣的有害成分,達到保護環境、凈化空氣的一種環保設備。
處理原理:
稀釋擴散法
原理:將有臭味地氣體通過煙囪排至大氣,或用無臭空氣稀釋,降低惡臭物質濃度以減少臭味。適用范圍:適用于處理中、低濃度的有組織排放的惡臭氣體。優點:費用低、設備簡單。缺點:易受氣象條件限制,惡臭物質依然存在。
水吸收法
原理:利用臭氣中某些物質易溶于水的特性,使臭氣成分直接與水接觸,從而溶解于水達到脫臭目的。適用范圍:水溶性、有組織排放源的惡臭氣體。優點:工藝簡單,管理方便,設備運轉費用低 產生二次污染,需對洗滌液進行處理。缺點:凈化效率低,應與其他技術聯合使用,對硫醇,脂肪酸等處理效果差。
曝氣式活性污泥脫臭法
原理:將惡臭物質以曝氣形式分散到含活性污泥的混和液中,通過懸浮生長的微生物降解惡臭物質 適用范圍廣。適用范圍:截至2013年,日本已用于糞便處理場、污水處理廠的臭氣處理。優點:活性污泥經過馴化后,對不超過極限負荷量的惡臭成分,去除率可達99.5%以上。缺點:受到曝氣強度的限制,該法的應用還有一定局限。
多介質催化氧化工藝
原理:反應塔內裝填特制的固態填料,填料內部復配多介質催化劑。當惡臭氣體在引風機的作用下穿過填料層,與通過特制噴嘴呈發散霧狀噴出的液相復配氧化劑在固相填料表面充分接觸,并在多介質催化劑的催化作用下,惡臭氣體中的污染因子被充分分解。適用范圍:適用范圍廣,尤其適用于處理大氣量、中高濃度的廢氣,對疏水性污染物質有很好的去除率。優點:占地小,投資低,運行成本低;管理方便,即開即用。缺點:耐沖擊負荷,不易污染物濃度及溫度變化影響,需消耗一定量的藥劑。
低溫等離子體
低溫等離子體是繼固態、液態、氣態之后的物質第四態,當外加電壓達到氣體的著火電壓時,氣體分子被擊穿,產生包括電子、各種離子、原子和自由基在內的混合體。放電過程中雖然電子溫度很高,但重粒子溫度很低,整個體系呈現低溫狀態,所以稱為低溫等離子體。低溫等離子體降解污染物是利用這些高能電子、自由基等活性粒子和廢氣中的污染物作用,使污染物分子在極短的時間內發生分解,并發生后續的各種反應以達到降解污染物的目的。
低溫等離子體空氣凈化設備能夠顯著治理的污染有:VOC、惡臭氣體、異味氣體、油煙、粉塵,也可用于************。低溫等離子體技術是一種全新的凈化過程,不需要任何添加劑、不產生廢水、廢渣,不會導致二次污染。
石灰石-石膏法處理硫酸尾氣工藝流程
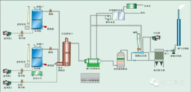
活性焦煙氣脫硫技術工藝流程示意
電廠脫硫塔
氧化鎂法脫硫工藝
回收與生鐵公司燒結機旋轉噴霧干燥
供應造粒設備的煙氣處理設備
醫療廢棄物焚燒
棄物焚化余熱回收鍋爐
逆流回轉焚燒爐
多晶硅尾氣干法分離回收工藝流程圖
沉降、冷卻工藝處理生產廢氣
柴油發電機尾氣處理工程技術
漆包線廢氣處理方案及工藝
深度凈化裝置
有機廢氣治理工藝
廢氣處理設備
多效生物床有機廢氣治理技術
WQ YCR有機廢氣催化燃燒設備
JMR-1740 催化燃燒裝置CO的去除
RCO蓄熱式催化燃燒裝置



